Neue Richtlinien wie KRITIS und NIS2 machen es deutlich:
Unternehmen müssen ihre Netzwerke zuverlässig absichern, um gesetzeskonform und zukunftssicher zu bleiben.
Doch wo anfangen? Genau hier unterstützt SAR IT-Services – mit Beratung, Implementierung und der Sicherheitslösung IRMA®
Cybersecurity zum Anfassen – im Mitarbeiterrestaurant der KNEXT
Für das Restaurant wurde ein abgesichertes IoT-Netzwerk umgesetzt.
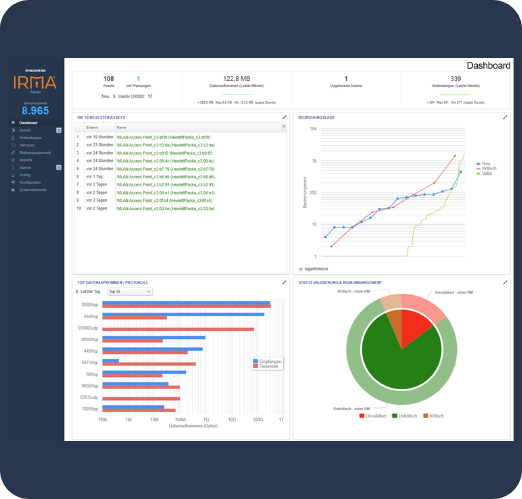
Die Annomalieerkennung IRMA® überwacht dort die gesamte Netzwerkkommunikation ohne in den Netzwerkverkehr einzugreifen. Hinter einem Switch sitzt der Mirror-Port mit der IRMA®-Hardware, die passiv „mithört“, Geräte identifiziert und deren Verbindungen prüft.
Der Ablauf ist klar strukturiert:
1. Analysieren: Automatische Identifikation aller vernetzten Assets
2. Verwalten: Klassifizierung und Gruppenbildung zur besseren Übersicht
3. Bewerten: Bedrohungserkennung und Risikobewertung in Echtzeit
4. Visualisieren: Klare IT-Dashboards mit Alarmierungssystem
So stellen wir sicher, dass der Betrieb des Mitarbeiterrestaurants jederzeit störungsfrei läuft – keine Ausfälle, kein Risiko durch Schadsoftware oder Cyberangriffe.



